Red Hat Ansible Tower Monitoring Using Prometheus, Node Exporter, and Grafana
Red Hat Ansible Tower Monitoring Using Prometheus, Node Exporter, and Grafana
A crucial piece of automation is ensuring that it runs flawlessly. Automation Analytics can help by providing insight into health state and organizational statistics. However, there is often the need to monitor the current state of Ansible Tower. Luckily, Ansible Tower does provide metrics via the API, and they can easily be fed into Grafana.
This blog post will outline how to monitor Ansible Tower environments by feeding Ansible Tower and operating system metrics into Grafana by using node_exporter & Prometheus.
To reach that goal we configure Ansible Tower metrics for Prometheus to be viewed via Grafana and we will use node_exporter to export the operating system metrics to an operating system (OS) dashboard in Grafana. Note that we use Red Hat Enterprise Linux 8 as the OS running Ansible Tower here. The data flow is outlined below:

As you see, Grafana looks for data in Prometheus. Prometheus itself collects the data in its database by importing them from node_exporters and from the Ansible Tower APIs.
In this blog post we assume a cluster of three Ansible Tower instances and an external database. Also please note that this blog post assumes an already installed instance of Prometheus and Grafana.
Setup of node_exporter
As a first step we will set up node_exporter on the Ansible Tower servers and the external database. Since node_exporter is not available in Red Hat Enterprise Linux 8 by default we first have to install it. To do that we login to our Ansible Tower server, clone the corresponding git repository and change into the repository directory. See the listing shown below for reference:
$ git clone https://github.com/redhat-cop/tower_grafana_dashboards $ cd tower_grafana_dashboards/ $ tree . ├── install_node_exporter.yaml ├── metric_servers.json └── metric_tower.json 0 directories, 3 files
Next, we have to perform the actual installation of node_exporter. Luckily, a playbook to install it is included. Run the install_node_exporter.yaml playbook to perform the installation of node_exporter.
$ ansible-playbook install_node_exporter.yaml ...
The output of the playbook is shown below:

After the installation, verify if node_exporter is indeed running and listens on port 9100. This can easily done with netstat:

Repeat these steps on the other Ansible Tower servers as well as on the external database.
Validating Ansible Tower metrics
Next let's shift our focus towards Ansible Tower. Validate that the Ansible Tower metrics are being displayed correctly by accessing the url below:
https://tower.customer.com/api/v2/metrics
Accessing the url we should see a listing of all available Ansible Tower metrics, as shown below:

Let's set up Prometheus to gather these data. First we need to generate an authentication token on Ansible Tower: the token will grant access to Ansible Tower without the need to enter username and passwords each time it is accessed.
To generate the token, access the Ansible Tower console and click on your username that appears at the top of the page. From there, click on "Tokens" and then on the + sign. A new window pops up where you can define the specifics of the token and finally create it, see the image below. Choose the scope "read" and click the green "SAVE" button.

Setting up Prometheus to receive metrics
With the token in our hands, we can now configure Prometheus, adding the node_exporters scrape config and the scrape for Ansible Tower's metrics. Open the configuration of your Prometheus installation with an editor of your choice:
$ vim /etc/prometheus/prometheus.yml
Next, add the configuration for Ansible Tower and the operating system. Below is an example:
## Scrape Config - Tower - job_name: 'tower' metrics_path: /api/v2/metrics scrape_interval: 5s scheme: https bearer_token: xxxxxxxxxxxxxxxx (your bearer token) static_configs: - targets: - tower.customer.com ## Add Node Exporter - job_name: 'tower-01' scrape_interval: 5s static_configs: - targets: ['172.31.66.203:9100'] - job_name: 'tower-02' scrape_interval: 5s static_configs: - targets: ['172.31.65.135:9100'] - job_name: 'tower-db-01' scrape_interval: 5s static_configs: - targets: ['172.31.64.218:9100']
Note that the metrics for Ansible Tower are only collected once, while the operating system metrics are collected for each server: Ansible Tower helps ensure that all internal metrics are already collected and shared among all installed servers of the cluster. But each operating system on each server is independent and thus has independent OS metrics.
Restart Prometheus to apply the changes:
$ systemctl restart prometheus
Now, access the url http://prometheus.customer.com/targets to validate that the data are scraped properly. Ensure that , all endpoints are in UP status as shown below:

Grafana configuration to import the dashboards
Now let's import the dashboards into Grafana. Grafana can be configured through json files. In the repo mentioned above we provide two json files to configure two dashboards: metric_servers.json for the OS metrics, and metric_tower.json for the Ansible Tower metrics. Let's import them into Grafana to enable the dashboards.
To do that, access your Grafana installation and click on the + sign in the navigation menu on the left side. Pick "Folder", enter a desired name and create it.
Afterwards we have the option to "Manage Dashboards", from where we can import the prepared json file via upload. Select the json file metric_tower.json, choose the just created folder, change the uid and choose the datasource as Prometheus as shown below:

Initiate the import by pressing the corresponding button. After the import of metric_tower.json is finished, we repeat the same process for the metric_servers.json file.
The new Grafana dashboards
Once both uploads are finished, we can view the imported dashboards:

In this Ansible Tower metrics dashboard, you can now see the following information:
- Ansible Tower Version
- Ansible Automation Platform Version
- number of tower nodes
- number of hosts available in the license
- number of hosts used
- total users
- jobs successful
- jobs failed
- quantity by type of job execution
- graphics showing the number of jobs running and pending jobs
- graph showing the growth of the tool showing the amount of workflow, hosts, inventories, jobs, projects, organizations, etc.
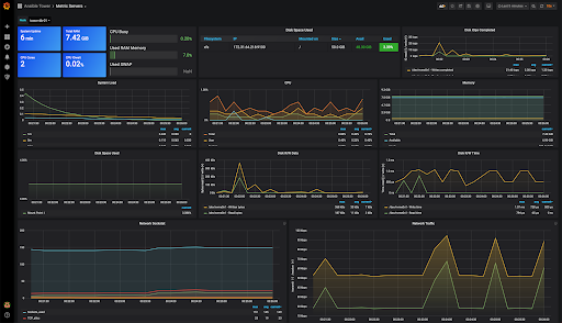
In the Operating System metrics dashboard, we have the following information:
- Uptime
- total vcpus
- total memory
- cpu iowait
- memory consumption
- cpu busy
- Swap
- filesystem consumption
- disk iops
- system load
- used space graph
- graphics with disk writing and reading, network traffic and network sockets.

Takeaways and where to go next
In this post, we demonstrate how to create a monitoring of your Ansible Tower environment using node_exporter to export metrics from the OS and Prometheus collecting the metrics of the Ansible Tower api, we include the OS consumption dashboards and Ansible Tower metrics, so that you have a view more managerial of your environment, such as capacity, licensing and jobs in execution, using graphics and counters, you can identify problems and take actions quickly.
If you're interested in detailed views across your entire automation environment, you can also try Automation Analytics on cloud.redhat.com.